IT漏洞管理系统
脉山龙系统漏洞管理系统是一款专为识别、评估、处理和修复计算机系统、网络架构、应用程序及其他IT资源中安全漏洞而设计的专业管理工具。通过对漏扫出来的漏洞信息进行全面的闭环管理,从而确保其IT环境的安全性和合规性。



平台概述

脉山龙系统漏洞管理系统是一款专为识别、评估、处理和修复计算机系统、网络架构、应用程序及其他IT资源中安全漏洞而设计的专业管理工具。

通过对漏扫出来的漏洞信息进行全面的闭环管理,从而确保其IT环境的安全性和合规性。


获取解决方案


平台架构
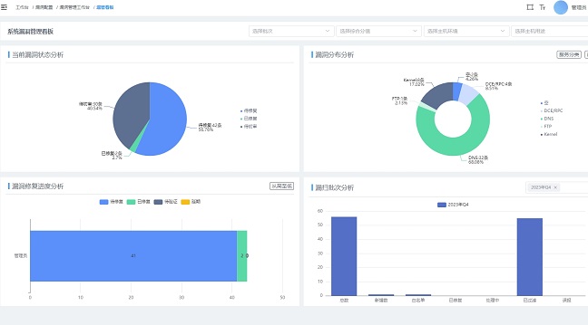
管理工作台
分业务系统统计、分主机统计、分状态统计、分高低危统计、综合查询、一键处理、批量处理。
基础信息管理
主机信息管理、漏洞信息管理、漏洞字段配置、主机属性配置、漏管批次管理、漏管看板。
漏洞闭环管理
漏洞类型识别、漏洞去重识别、漏洞修复关闭、漏洞遗漏重开、漏洞处置结果、白名单管理、误报管理、延期处置。
管理规则配置
主机环境管理、主机用途管理、主机管理员、漏洞风险权重、漏洞综合分值、漏洞风险等级管理
服务优势
智能化
漏洞类型自动识别、自动识别主机用途和环境、自动识别漏洞责任人、自动识别漏洞的高低危、漏洞自动去重、漏洞自动关闭、遗漏漏洞的自动打开。
可配置化
可配置化的漏洞规则可依据企业内部管理的需求,定义各类漏洞和主机用途、环境等的权重值,确定属于企业内定义的漏洞高低危。
高效可视化
集中化的工作台界面,不仅可以完成所有漏管的处理及审批工作,还能直观了解漏洞处理的进度,同时,还有漏洞看板从各个方面统计和分析漏洞的情况。
安全性
平台提供了安全审计服务、用户权限管理服务、统一通知服务等,保证了运维的安全性。
适应性强
可自定义的漏洞管理流程拖拉拽方式完成漏洞全闭环流程的创建、编辑,实现漏洞管理中修复、审批、白名单、误报、延期等操作的灵活流转。
功能亮点
实现智能化的漏洞处理
可配置化的漏洞规则
可自定义的漏洞管理流程
可视化的漏洞管理平台

成功案例